# 系统落标统计
# 功能概述
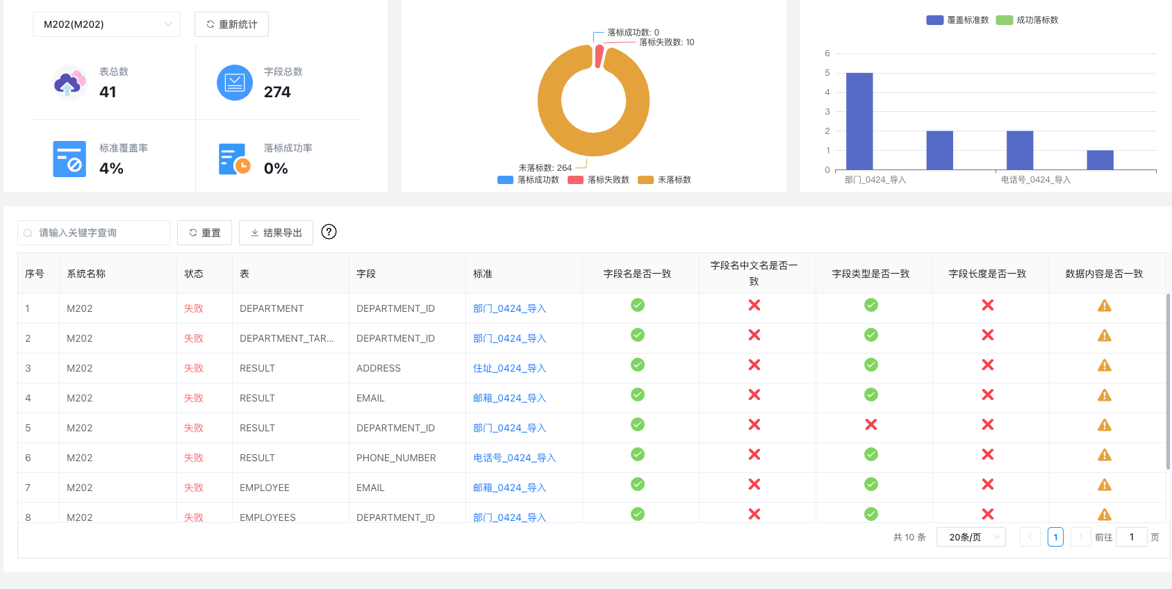
以系统维度查看系统下的落标情况,了解标准落标明细,查看具体字段的检核结果。
- 支持系统通用指标查看,包含表总数、字段总数、标准覆盖率和落标成功率统计。
- 支持系统字段落标成功数、失败数和未落标数的分布情况统计。
- 支持系统下TOP5标准的覆盖和成功情况统计。
- 支持系统字段落标统计明细情况查询统计,根据字段是否一致、字段中文名是否一致、字段类型是否一致、字段长度是否一致和数据内容是否一致这5个维度来综合统计落标情况。其中前四项为元数据检核内容,可以通过重新统计重新测算。数据内容检核依赖数据质量模块定时统计,因此暂时不支持重新统计时自动触发执行。如果需要重新统计,可以在标准规则监控中手动触发规则执行。
# 功能入口
【管理门户】-【优化】-【标准分析】-【系统落标统计】
# 操作说明
# 统计结果查看
查看系统落标统计情况,支持系统切换。

# 字段落标明细查看
支持明细字段的落标情况检索,查看已关联数据元的字段的检核结果。通过检索功能过滤表或字段名称。
# 重新统计
如果根据标准修改了原先的库表信息,或者批量导入了数据元与技术元数据的关联关系,可以通过【重新统计】刷新落标结果,跟踪修订状态。